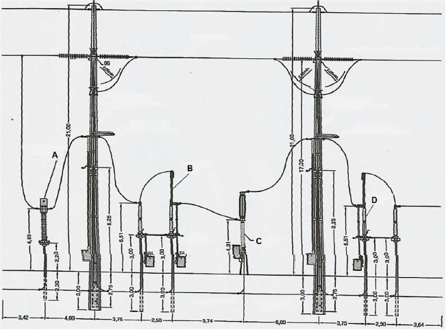
A figura abaixo apresenta um arranjo eletromecânico de uma subestação de transmissão de energia elétrica.

Fonte: MAMEDE FILHO, João. Manual de Equipamentos Elétricos. 4. ed.
Os equipamentos indicados nas letras de A a D, pela ordem, são:
Provas
Questão presente nas seguintes provas