Analise o circuito a seguir.

No circuito acima, após fechar-se S1, qual será a tensão no capacitor quando o tempo tender a infinito?
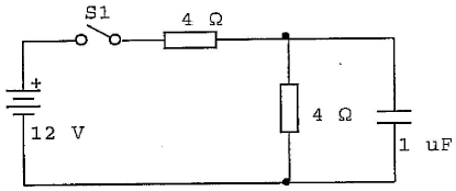
Analise o circuito a seguir.

No circuito acima, após fechar-se S1, qual será a tensão no capacitor quando o tempo tender a infinito?