Examine a figura abaixo.

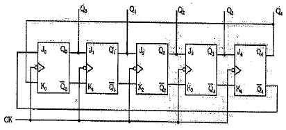
A figura acima apresenta um contador Johnson feito com flip-flops JK M-E.
Considerando que os estados iniciais de Q4, Q3, Q2, Q1 e Q0 são todos "0", é correto afirmar que logo após a descida do 3° pulso de clock, o estado das portas Q2, Q1 e Q0 será respectivamente:
Provas
Questão presente nas seguintes provas
Corpo Auxiliar de Praças - Telecomunicações
50 Questões