Magna Concursos
Questões
Planos
Entrar
Entrar
Criar Conta
Respondida
3631545
Ano:
2024
Disciplina:
Engenharia Civil
Banca:
IVIN
Orgão:
Pref. Bragança-PA
Provas:
Técnico de Edificações
Provas
×
Instalações em Engenharia Civil
Instalação Elétrica
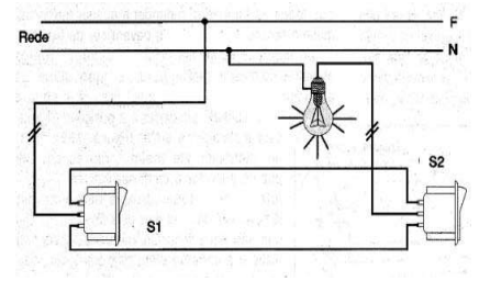
Numa escada de 2(dois) lances deseja-se ligar uma lâmpada de led de 100w. Na figura abaixo, temos um diagrama multifilar para realizar a ligação necessária para o funcionamento da lâmpada. A opção que indica o sistema usado na figura abaixo:
A
Two way ou interruptores paralelos.
B
Four way.
C
Five way.
D
Six way.
E
Seven way.
Resolver
Comentários
0
×
Cadernos
×
Flashcards
×
Estatísticas
×
Reportar um erro
×
Provas
Questão presente nas seguintes provas
Técnico de Edificações
40 Questões
Resolver Prova
Publicar
Responder
Qual o problema da questão?
Selecione uma opção
Questão Desatualizada
Questão Repetida
Gabarito Errado
Outros Motivos
Mensagem
Enviar
Acessar
Criar Conta
Acesse sua Conta
Google
Facebook
Esqueci minha senha
Acessar
Ainda não tem conta?
Crie uma
!
Crie uma Conta
Criar Conta
Olá, para continuar, precisamos criar uma conta!
É
rápido
e
grátis
.
Google
Facebook
Concordo com os
Termos de Uso
Criar
Já tem uma conta?
Acesse aqui