Magna Concursos

Foram encontradas 959 questões.

2650541 Ano: 2022
Disciplina: Engenharia Mecânica
Banca: FUMARC
Orgão: TRT-3
As turbinas hidráulicas operam convertendo energia de um escoamento em energia mecânica. A escolha do melhor tipo de turbina para cada aplicação depende do conhecimento de sua operação e de suas limitações. O enunciado que apresenta uma informação verdadeira sobre as turbinas hidráulicas é:
 

Provas

Questão presente nas seguintes provas
2650540 Ano: 2022
Disciplina: Engenharia Mecânica
Banca: FUMARC
Orgão: TRT-3
Uma instalação de bombeamento opera com água, possui 15 m de desnível e apresenta 5 m de perda de carga total. O reservatório de sucção é aberto para a atmosfera, enquanto o reservatório de recalque está sujeito a uma pressão manométrica de 2,5 bar. São necessários 2000 l/min para o devido funcionamento.

Enunciado 3570915-1


De acordo com os critérios de seleção de bombas, considerando a figura acima, o modelo de bomba CORRETO para esta aplicação será:
 

Provas

Questão presente nas seguintes provas
2650539 Ano: 2022
Disciplina: Engenharia Mecânica
Banca: FUMARC
Orgão: TRT-3

Conforme ilustrado na figura abaixo, um sistema executa um ciclo de potência enquanto recebe 750 kJ por transferência de calor a uma temperatura de 1500 K e descarrega 100 kJ por transferência de calor a uma temperatura de 500 K. Outra transferência de calor do sistema ocorre a uma temperatura de 1000 K.

Enunciado 2907463-1

De acordo com a igualdade de Clausius, é CORRETO afirmar:

 

Provas

Questão presente nas seguintes provas
2650538 Ano: 2022
Disciplina: Engenharia Mecânica
Banca: FUMARC
Orgão: TRT-3
Seis máquinas térmicas são colocadas para operar entre 2 regiões, como na figura abaixo. Considerando que TH é maior que TC, as únicas máquinas que violam a 2ª lei da termodinâmica são:
Enunciado 3570913-1
 

Provas

Questão presente nas seguintes provas
2650537 Ano: 2022
Disciplina: Engenharia Mecânica
Banca: FUMARC
Orgão: TRT-3
Com relação aos métodos para se prevenir a cavitação, é CORRETO afirmar:
 

Provas

Questão presente nas seguintes provas
2650536 Ano: 2022
Disciplina: Engenharia Mecânica
Banca: FUMARC
Orgão: TRT-3

As discordâncias entre os resultados experimentais e teóricos de funcionamento de uma bomba demostra que a transferência da energia cedida por uma bomba teórica (Hth) ao fluido envolve perdas hidráulicas. Considerando que uma bomba apresenta as seguintes características, quais serão, respectivamente, a altura manométrica (Hman) e o rendimento hidráulico (ηh) dessa bomba?

Altura teórica

(Hth)

Perda por atrito

(ΔHat)

Perda por choque

(ΔHch)

Perda por recirculação

(ΔHrc.)

10 m

1m 0,5 m

0,5 m

 

Provas

Questão presente nas seguintes provas
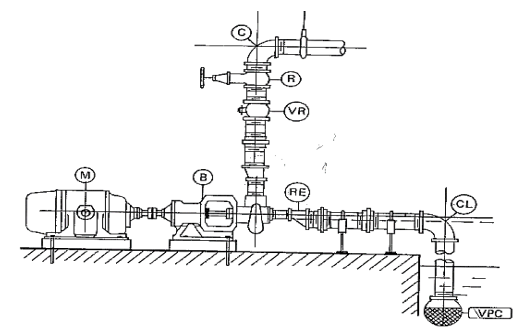
2650535 Ano: 2022
Disciplina: Engenharia Mecânica
Banca: FUMARC
Orgão: TRT-3
As instalações de bombeamento podem apresentar em sua forma, dependendo de seu objetivo e importância, variações as mais diversas. Contudo, para o estudo sistematizado, o esquema de uma simples e típica instalação de bombeamento pode ser mostrado na figura a seguir.

Enunciado 3570910-1


Tendo em vista a situação descrita, é CORRETO afirmar:
 

Provas

Questão presente nas seguintes provas
2650533 Ano: 2022
Disciplina: Engenharia Mecânica
Banca: FUMARC
Orgão: TRT-3
Embora não seja a única forma de fazê-lo, a maioria dos engenheiros subdivide a mecânica dos fluidos em termo da presença ou não dos efeitos viscosos e de compressibilidade, conforme mostrado na figura abaixo. Ainda são mostradas classificações em termos do tipo de escoamento, se laminar ou turbulento, interno ou externo. A experiência de Reynolds (1883) demonstrou a existência de dois tipos de escoamentos, o escoamento laminar e o escoamento turbulento. Assumindo que o experimento teve como objetivo a visualização do padrão de escoamento de água (ρ=1000 kg/m³ e μ=10-3 Pa.s) através de um tubo de vidro de diâmetro de 25 mm, com o auxílio de um fluido colorido (corante), calcule o número de Reynolds e classifique o escoamento, considerando a figura abaixo se a velocidade do escoamento é de 2,5 m/s.
Enunciado 3570908-1
 

Provas

Questão presente nas seguintes provas
2650532 Ano: 2022
Disciplina: Engenharia Mecânica
Banca: FUMARC
Orgão: TRT-3
Uma bomba de calor para aquecimento de piscinas apresenta alto desempenho e economia. A cada kW consumido, 5 kW são devolvidos em forma de energia térmica, mantendo a água da piscina aquecida. Considerando o funcionamento padrão de uma bomba de calor, os valores do trabalho do ciclo, em kW, a energia para aquecimento, em kW, e o coeficiente de performance (COP) são, respectivamente:
 

Provas

Questão presente nas seguintes provas
2650531 Ano: 2022
Disciplina: Engenharia Mecânica
Banca: FUMARC
Orgão: TRT-3
Um afluente escoando a Qa=10 m³/s é alimentado por um efluente com uma vazão de Qe=5 m³/s. A concentração de cloretos a montante da junção é de Ca=25 mg/L, enquanto a concentração de cloretos do efluente é Ce=40 mg/L. Considere que o cloreto não sofre transformações químicas e se conserva. Assuma que os dois fluxos se misturam completamente na junção e, por isso, operam em regime permanente. Os valores da vazão, em m³/s, e a concentração de cloretos, em mg/L, a jusante da junção são, respectivamente:
 

Provas

Questão presente nas seguintes provas